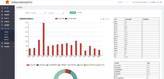
进口冷链食品追溯平台以全程追溯为理念,以“批次二维码”的创新模式,实现全流程、全过程追溯管理。通过对进口冷链食品从产品来源、存储、进集中监管仓消杀、运输到销售使用等全过程的数据采集,构建进口冷链食品全方位、全过程、全环节综合信息化追溯服务管理系统,实现进口冷链食品在安徽省的源头管控、流向管控、分布管控、库存管控、阳性事件管控,最大化推进进口冷链食品 “五证一码”的流通机制 。实现进口冷链食品“来源可追溯、去向可查证”,增强进口冷链食品生产经营者的守法经营意识,提振消费者对进口冷链食品消费安全的信心。









